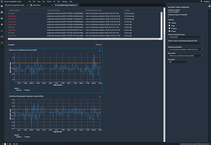
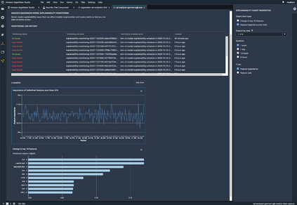
With the increasing adoption of machine learning (ML) models and systems in high-stakes settings across different industries, guaranteeing a model's performance after deployment has become crucial. Monitoring models in production is a critical aspect of ensuring their continued performance and reliability. We present Amazon SageMaker Model Monitor, a fully managed service that continuously monitors the quality of machine learning models hosted on Amazon SageMaker. Our system automatically detects data, concept, bias, and feature attribution drift in models in real-time and provides alerts so that model owners can take corrective actions and thereby maintain high quality models. We describe the key requirements obtained from customers, system design and architecture, and methodology for detecting different types of drift. Further, we provide quantitative evaluations followed by use cases, insights, and lessons learned from more than 1.5 years of production deployment.


翻译:随着在不同行业的高风险环境中越来越多地采用机器学习模式和系统,保证模型部署后的业绩已成为关键因素。监测生产模式是确保其持续业绩和可靠性的一个关键方面。我们介绍了亚马逊Sage-Maker模型监测,这是一个全面管理的服务,持续监测亚马逊Sage-Maker所主机学习模式的质量。我们的系统自动检测实时模型中的数据、概念、偏向和特征归属的漂移,并提供警报,使模型所有人能够采取纠正行动,从而保持高质量的模型。我们描述了从客户、系统设计和建筑中获得的关键要求,以及发现不同类型漂移的方法。我们还提供了定量评价,然后使用案例、洞见和从1.5年以上的生产部署中吸取的经验教训。

0
下载
关闭预览

相关内容

ACM/IEEE第23届模型驱动工程语言和系统国际会议,是模型驱动软件和系统工程的首要会议系列,由ACM-SIGSOFT和IEEE-TCSE支持组织。自1998年以来,模型涵盖了建模的各个方面,从语言和方法到工具和应用程序。模特的参加者来自不同的背景,包括研究人员、学者、工程师和工业专业人士。MODELS 2019是一个论坛,参与者可以围绕建模和模型驱动的软件和系统交流前沿研究成果和创新实践经验。今年的版本将为建模社区提供进一步推进建模基础的机会,并在网络物理系统、嵌入式系统、社会技术系统、云计算、大数据、机器学习、安全、开源等新兴领域提出建模的创新应用以及可持续性。 官网链接:http://www.modelsconference.org/
可解释强化学习,Explainable Reinforcement Learning: A Survey
专知会员服务
132+阅读 · 2020年5月14日
【干货书】真实机器学习,264页pdf,Real-World Machine Learning
Keras François Chollet 《Deep Learning with Python 》, 386页pdf
专知会员服务
162+阅读 · 2019年10月12日
强化学习最新教程,17页pdf
专知会员服务
182+阅读 · 2019年10月11日
2019年机器学习框架回顾
专知会员服务
36+阅读 · 2019年10月11日
机器学习入门的经验与建议
专知会员服务
94+阅读 · 2019年10月10日
【哈佛大学商学院课程Fall 2019】机器学习可解释性
专知会员服务
105+阅读 · 2019年10月9日
Transferring Knowledge across Learning Processes
CreateAMind
29+阅读 · 2019年5月18日
计算机类 | ISCC 2019等国际会议信息9条
Call4Papers
5+阅读 · 2018年12月25日
A Technical Overview of AI & ML in 2018 & Trends for 2019
待字闺中
18+阅读 · 2018年12月24日
人工智能 | 国际会议信息10条
Call4Papers
5+阅读 · 2018年12月18日
视觉机械臂 visual-pushing-grasping
CreateAMind
3+阅读 · 2018年5月25日
(TensorFlow)实时语义分割比较研究
机器学习研究会
9+阅读 · 2018年3月12日
【推荐】用Python/OpenCV实现增强现实
机器学习研究会
15+阅读 · 2017年11月16日
【推荐】MXNet深度情感分析实战
机器学习研究会
16+阅读 · 2017年10月4日
【推荐】RNN/LSTM时序预测
机器学习研究会
25+阅读 · 2017年9月8日
Andrew NG的新书《Machine Learning Yearning》
我爱机器学习
11+阅读 · 2016年12月7日
Arxiv
9+阅读 · 2021年10月5日
Arxiv
46+阅读 · 2021年10月4日
Arxiv
5+阅读 · 2021年4月21日
Deep Learning for Deepfakes Creation and Detection
Arxiv
6+阅读 · 2019年9月25日
VIP会员
相关VIP内容
可解释强化学习,Explainable Reinforcement Learning: A Survey
专知会员服务
132+阅读 · 2020年5月14日
【干货书】真实机器学习,264页pdf,Real-World Machine Learning
Keras François Chollet 《Deep Learning with Python 》, 386页pdf
专知会员服务
162+阅读 · 2019年10月12日
强化学习最新教程,17页pdf
专知会员服务
182+阅读 · 2019年10月11日
2019年机器学习框架回顾
专知会员服务
36+阅读 · 2019年10月11日
机器学习入门的经验与建议
专知会员服务
94+阅读 · 2019年10月10日
【哈佛大学商学院课程Fall 2019】机器学习可解释性
专知会员服务
105+阅读 · 2019年10月9日
相关资讯
Transferring Knowledge across Learning Processes
CreateAMind
29+阅读 · 2019年5月18日
计算机类 | ISCC 2019等国际会议信息9条
Call4Papers
5+阅读 · 2018年12月25日
A Technical Overview of AI & ML in 2018 & Trends for 2019
待字闺中
18+阅读 · 2018年12月24日
人工智能 | 国际会议信息10条
Call4Papers
5+阅读 · 2018年12月18日
视觉机械臂 visual-pushing-grasping
CreateAMind
3+阅读 · 2018年5月25日
(TensorFlow)实时语义分割比较研究
机器学习研究会
9+阅读 · 2018年3月12日
【推荐】用Python/OpenCV实现增强现实
机器学习研究会
15+阅读 · 2017年11月16日
【推荐】MXNet深度情感分析实战
机器学习研究会
16+阅读 · 2017年10月4日
【推荐】RNN/LSTM时序预测
机器学习研究会
25+阅读 · 2017年9月8日
Andrew NG的新书《Machine Learning Yearning》
我爱机器学习
11+阅读 · 2016年12月7日
Top
微信扫码咨询专知VIP会员