十分钟构建双十一交互分析大盘

2018 年 12 月 14 日 云栖社区

提到双十一很多人第一印象是一张成交金额跳动的炫酷大屏,的确大盘在阿里双十一中几乎是每个团队标配,例如:


  • CEO看业务:把重要数据放到一张大屏上,简洁而有冲击力

  • 运营看效果:把多个指标放在一起,有利于综合分析定制投放策略

  • 开发看流量:服务请求延时,排队情况,掌握实时性能与动态

  • 监控看水位:集中监控整体服务的状态,有利于快速的做出响应


大盘方案选型


典型方案是流式计算架构:


  • 数据采集:利用Agent、API、SDK等采集各源头数据

  • 中间存储:利用类Kafka软件进行生产系统和消费系统解耦

  • 实时计算:环节中最重要环节,订阅实时数据,通过计算规则对窗口中数据进行运算

  • 结果存储:计算结果数据存入SQL和NoSQL

  • 可视化:通过API调用结果数据进行展示


在阿里集团内,有大量成熟的产品可以完成此类工作,一般可供选型的产品如下:



对大盘进一步诉求


虽然前期做了大量准备工作,但运营、研发和运维等除了看大盘外,还会围绕整个活动的运行做大量工作,例如:


  • 运营对每个类目的细节,下单数目,用户量预期水平等进行大量分析,对某些用户群体激活和促销

  • 研发关注请求流量,用户延时体验,定位和分析各种原因

  • 运维分析系统的水位,查看各资源的分布,调度资源以确保稳定性



从上述例子中可以看到,除了数据的呈现之外,我们需要对大盘融入“交互式分析”的能力。给大家介绍一种选择:通过日志服务(LOG,原SLS)一站式的查询分析LogSearch/Analytics API 直接对接可视化大屏。
     
大屏的选择可选方案有日志服务Dashboard,Grafana,Datav等,也可以通过API、JDBC接口对接自己的可视化大屏和第三方的软件(例如Tableua)。日志㐏对三种大屏提供了插件,只需在配置中直接使用SQL进行计算,并展示结果。



日志服务Dashboard主要面需要交互式分析的查询需求,例如发现错误时,需要下钻定位原因。跟踪到某个类目中查看细节,对比同比与环比数据。该方案有如下特点:


  • 实时性强

    从数据产生,秒级别即可在日志服务看到数据。

    动态刷新,秒级别即可计算出指标,展示在大屏上。

  • 秒级精度

    日志时间精确到秒级别。

  • 灵活查询

    使用SQL进行交互查询,可以进行探索式分析,快速进行假设和验证。可反复在原始数据上进行任意维度的计算。而流计算在计算完原始数据后,即抛弃了原始数据,若想回溯调整查询,基本不可能。所以日志服务的交互式查询可谓灵活很多。

  • 机器学习支持

    时序类机器学习函数,帮助发现业务规律与趋势

    分类与聚类函数,帮助发现与定位异常



使用步骤


以日志服务dashboard对接为例,要对接一个大屏,首先要接入数据,然后编写SQL,配置仪表盘视图。


1. 接入数据


日志服务提供30+数据接入手段可以满足各种数据源诉求,具体参考文档。



2. 调试SQL+机器学习函数


我们在日志服务查询页面,通过SQL语法,计算出需要的指标。SQL语法参考语法文档。



3. 配置视图并保存


SQL调试好后,配置视图的参数,添加到仪表盘:

http://cloud.video.taobao.com/play/u/106279/p/1/e/6/t/1/213808527271.mp4


在配置好的大屏中,使用下钻深入分析结果:



日志服务控制台内置14+类型视图,用于可视化展示SQL计算结果,具体参考文档



基于日志服务大盘案例


  • 从日志到双十一大屏只要一步:LOG/SLS+DataV 打通

    DataV无缝支持LOG API,使用SQL进行实时计算,统计Nginx日志的PV、UV网络等指标。



图:datav大屏


  • 5分钟搭建网站实时分析:Grafana+日志服务实战



图:grafana大屏


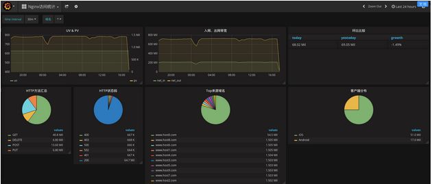
  • 日志服务Nginx  dashboard:使用日志服务内置的地图、饼图、折线图等可视化Nginx日志指标



图:日志服务dashboard


  • Pangu 2.0 秒级监控
    Pangu2.0是阿里云自研的新一代普惠智能新存储系统。Pangu基于日志服务搭建秒级监控,Pangu 日志产生后,秒级采集到日志服务,并在秒级别计算出各个机器的IOPS、延时、吞吐。可迅速发现负载高的机器,及时跟进处理。



  • Fuxi 双十一资源画像为混部保驾护航资源调度大屏:
    伏羲是阿里云自研的分布式调度系统。在双十一期间,为了监控所有集群的容量、负载信息,伏羲团队搭建了基于日志服务+dataV的可视化大屏。一张大屏囊括了所有的集群信息,看到这张大屏,就像拥有了一张地图,在双十一波涛汹涌的流量面前,做到胸有成竹。




end

阿里毕玄:技术人应如何选择职业发展路线?

2018年阿里巴巴重要开源项目汇总(持续更新中)

为什么要学习Python?这10个理由足够了!

基于协同过滤算法的推荐

更多精彩

登录查看更多
0

相关内容

SQL 全名是结构化查询语言,是用于数据库中的标准数据查询语言,IBM 公司最早使用在其开发的数据库系统中。
高效医疗图像分析的统一表示
专知会员服务
36+阅读 · 2020年6月23日
2020年中国《知识图谱》行业研究报告,45页ppt
专知会员服务
240+阅读 · 2020年4月18日
德勤:2020技术趋势报告,120页pdf
专知会员服务
192+阅读 · 2020年3月31日
阿里巴巴达摩院发布「2020十大科技趋势」
专知会员服务
108+阅读 · 2020年1月2日
【大数据白皮书 2019】中国信息通信研究院
专知会员服务
138+阅读 · 2019年12月12日
【干货】大数据入门指南:Hadoop、Hive、Spark、 Storm等
专知会员服务
98+阅读 · 2019年12月4日
【白皮书】“物联网+区块链”应用与发展白皮书-2019
专知会员服务
94+阅读 · 2019年11月13日
今日头条技术架构分析
互联网架构师
11+阅读 · 2019年8月19日
2019中国家政服务行业发展剖析及行业投资机遇分析报告
用户研究:如何做用户画像分析
产品100干货速递
45+阅读 · 2019年5月9日
云游戏行业发展趋势分析报告
行业研究报告
13+阅读 · 2019年3月24日
一张图理清电商后台产品模块,90%的电商类产品后台都适用
人人都是产品经理
8+阅读 · 2018年12月9日
【智能商务】海量商品查找利器—苏宁搜索系统
产业智能官
5+阅读 · 2017年12月1日
Spark App自动化分析和故障诊断
CSDN大数据
7+阅读 · 2017年6月22日
Arxiv
10+阅读 · 2019年2月19日
Arxiv
24+阅读 · 2018年10月24日
Arxiv
14+阅读 · 2018年4月18日
VIP会员
相关VIP内容
高效医疗图像分析的统一表示
专知会员服务
36+阅读 · 2020年6月23日
2020年中国《知识图谱》行业研究报告,45页ppt
专知会员服务
240+阅读 · 2020年4月18日
德勤:2020技术趋势报告,120页pdf
专知会员服务
192+阅读 · 2020年3月31日
阿里巴巴达摩院发布「2020十大科技趋势」
专知会员服务
108+阅读 · 2020年1月2日
【大数据白皮书 2019】中国信息通信研究院
专知会员服务
138+阅读 · 2019年12月12日
【干货】大数据入门指南:Hadoop、Hive、Spark、 Storm等
专知会员服务
98+阅读 · 2019年12月4日
【白皮书】“物联网+区块链”应用与发展白皮书-2019
专知会员服务
94+阅读 · 2019年11月13日
相关资讯
今日头条技术架构分析
互联网架构师
11+阅读 · 2019年8月19日
2019中国家政服务行业发展剖析及行业投资机遇分析报告
用户研究:如何做用户画像分析
产品100干货速递
45+阅读 · 2019年5月9日
云游戏行业发展趋势分析报告
行业研究报告
13+阅读 · 2019年3月24日
一张图理清电商后台产品模块,90%的电商类产品后台都适用
人人都是产品经理
8+阅读 · 2018年12月9日
【智能商务】海量商品查找利器—苏宁搜索系统
产业智能官
5+阅读 · 2017年12月1日
Spark App自动化分析和故障诊断
CSDN大数据
7+阅读 · 2017年6月22日
Top
微信扫码咨询专知VIP会员